© 2026 Hexagon AB and/or its subsidiaries

Never Miss a Quality Defect Again: Smarter Monitoring for Your Production Quality.
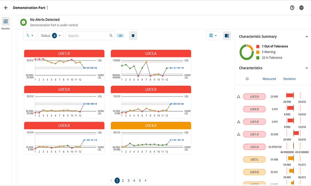
Quality Assurance Elevate is an intelligent quality monitoring cloud solution that gives manufacturers real-time visibility into production quality. As a gage agnostic solution, it integrates with your existing quality measurement infrastructure, transforming raw inspection data into actionable insights. Quality Assurance Elevate, transforms traditional quality monitoring by shifting from reactive tolerance violation to proactive anomaly prevention, enabling intervention during production rather than after the scrap detection, to reduce quality costs. Intuitive 3D visualizations highlight exactly where emerging anomalies are developing on your parts, while prioritized alerts focus attention on the most critical issues first, all presented through an interface designed for immediate operator understanding.
Benefits And Features
Real-Time Quality Anomaly Detection and Forecasting to Cut Scrap Rate and Quality Costs

Real-Time Anomaly Detection
Instantly detects and prioritizes out of tolerance anomalies and warning limit violations, surfacing them for immediate action, reducing quality scrap rates and costs through rapid intervention.

Quality Forecast
AI powered Quality Forecast anticipates anomalies before they occur, continuously analyzing historical data patterns to predict out of tolerance conditions while there is still time to intervene. This proactive approach prevents defects at the source, reduce scrap rates and quality costs, implemented without requiring extensive training or operational disruption.

3D CAD Monitoring View
3D CAD Visualization for instant anomaly localization. Our 3D part view visually link the characteristic run-chart label directly onto your product’s CAD model, enabling user to instantly identify and interpret defect location, reducing diagnostic time and accelerating corrective actions.
Training and Resources
Connect and collaborate with your peers and experts
The Nexus Community provides you with excellent peer forums and the opportunity to learn from thousands of others in your industry. Currently, hundreds of peer forums waiting for you to explore into. Discover best practices and get the answers you need to succeed. Register for Nexus to get full access the Community forums.
Our team is ready to help
Our technical support teams are on hand to answer your questions. Contact us through our online form and we will get right back to you.
You might be interested in...
Related products

Never Miss a Quality Defect Again: Smarter Monitoring for Your Production Quality.
Quality Assurance Elevate is an intelligent quality monitoring cloud solution that gives manufacturers real-time visibility into production quality. As a gage agnostic solution, it integrates with your existing quality measurement infrastructure, transforming raw inspection data into actionable insights. Quality Assurance Elevate, transforms traditional quality monitoring by shifting from reactive tolerance violation to proactive anomaly prevention, enabling intervention during production rather than after the scrap detection, to reduce quality costs. Intuitive 3D visualizations highlight exactly where emerging anomalies are developing on your parts, while prioritized alerts focus attention on the most critical issues first, all presented through an interface designed for immediate operator understanding.
Test Quality Assurance Elevate
Try our real-time quality monitoring solution to proactively catch quality defects, reduce scrap rate costs, and improve production efficiency, so you can act before defects turn into downtime.
Take advantage of various learning opportunities
Visit the Nexus Academy Catalog for a complete list of educational content. You can enroll for training, complete self-paced courses, register for distance learning, classroom instruction, live training events, and download or print your completion certificate.

Dive into our documentation to explore the full potential of our product offerings
Your ultimate resource for practical guidance and support. Here you’ll find a wealth of step-by-step how-to guides, detailed tutorials, and handy tips and tricks. Whether you’re troubleshooting an issue or looking for ways to optimize your use of our products, our Documentation Center provides clear and concise information to help you get the most out of your experience.

Downloads are only available on the desktop version. Please access our site from a desktop to download.
This product does not offer any software downloads.